3. 用户使用说明
3.1. 产品背景及意义
数据是数字经济时代的基础性资源,已成为新时代的关键生产要素。数据要素流通平台面向各类主体提供数据产品登记、隐私计算服务和数据产品市场的入口, 帮助用户探索数据要素登记体系建设新模式,助力构建全国一体化数据要素登记体系。 数据产品登记支持对数据集、API两种类型的数据进行登记及上链操作。 数据产品登记主体可根据实际情况对数据产品发起合规认证及价值评估操作,认证及价值评估结果全部链上存证。 已上链的数据产品可通过链上被隐私计算服务和数据产品市场所使用。
3.2. 产品功能清单
| 主模块 | 二级模块 | 主要功能 | 功能描述 | 
|---|---|---|---|
| 账户信息 | -- | 账户信息展示 | 此处展示已登录的账户的账号信息, | 
| -- | 账户登录 | 普通用户的账户,由admin账户创建 | |
| -- | 修改密码 | 输入原密码,修改新密码 | |
| 用户中心 | 用户管理 | 用户列表 | 查看本平台全部的用户信息 | 
| 用户管理 | 新增用户 | ||
| 用户管理 | 编辑用户 | ||
| 用户管理 | 禁用/启用用户 | 禁用后用户将不可登录 | |
| 用户管理 | 重置密码 | 当用户密码丢失时,由admin账户将密码重置为新的随机数,并发放给用户自行修改新密码 | |
| 角色和权限管理 | 角色列表 | 查看本平台已有的角色列表 | |
| 角色和权限管理 | 新增角色 | ||
| 角色和权限管理 | 编辑角色描述 | ||
| 角色和权限管理 | 编辑角色权限 | 权限粒度精细到按钮级别 | |
| 角色和权限管理 | 删除角色 | ||
| 配置中心 | 区块链配置 | 区块链列表 | 查看本平台,目前已关联的区块链列表,本版本支持关联一条区块链,后续版本将拓展到多条 | 
| 区块链配置 | 配置区块链信息 | 支持配置公钥账户模式和证书账户模式的长安链,支持配置多条链,支持配置多个RPC节点地址,具备高可用特性节点自动热备切换 | |
| 链账户配置 | 链账户列表 | 查看本平台目前已导入的链账户列表 | |
| 链账户配置 | 导入链账户 | 目前版本支持导入一个链账户,后续版本将拓展到多个 | |
| 链账户配置 | 配置链账户身份 | 配置该链账户在链上对应的企业身份信息 | |
| 合约配置 | 合约列表 | 查看本平台支持的智能合约类型,并发起配置请求 | |
| 合约配置 | 配置合约 | 配置本平台具体用到链上的合约 | |
| 平台配置 | 平台配置列表 | 查看各条链上已配置的平台信息 | |
| 平台配置 | 配置平台信息 | 配置平台的名称等信息,配置成功后会自动生成平台id、平台加密密钥等 | |
| 数据产品登记 | 产品目录 | 数据产品列表 | 查看本平台已登记的数据产品 | 
| 产品目录 | 登记数据集数据产品 | 登记时所填写的数据产品内容,将遵循长安链数据登记标准合约规范 | |
| 产品目录 | 编辑数据表结构 | 登记数据集产品时,支持选择已连接的数据源,快速同步表结构信息,也支持对要登记的表结构信息进行修改 | |
| 产品目录 | 登记API数据产品 | 登记时所填写的数据产品内容,将遵循长安链数据登记标准合约规范 | |
| 产品目录 | 编辑API请求结构 | 目前支持get、post两种方式。 | |
| 产品目录 | 查看数据产品 | ||
| 产品目录 | 编辑数据产品 | ||
| 产品目录 | 删除数据产品 | ||
| 产品目录 | 申请上链数据产品 | 将已登记的数据产品发布上链,上链后全网链上的其他机构可查看到该数据产品 | |
| 产品目录 | 申请认证数据产品 | 将已登记的数据产品提交给认证机构进行认证 | |
| 数据源连接 | 数据源列表 | 展示本平台已连接的数据源信息 | |
| 数据源连接 | 新增数据源 | 目前支持mysql和Hive两种类型 | |
| 数据源连接 | 查看数据源 | ||
| 数据源连接 | 删除数据源 | ||
| 认证管理 | 审核管理 | 审核列表 | 查看认证记录,包含待认证,认证驳回,认证通过的记录 | 
| 审核管理 | 查看认证详情 | ||
| 审核管理 | 去认证 | 认证工作由线下完成,此处只登记认证材料,无论认证通过或者驳回,认证信息都会上链 | |
| 资源管理 | 数据资源 | 数据资源列表 | 此处可查看到全网全部机构所登记上链的数据产品信息 | 
| 数据资源 | 查看数据资源详情 | ||
| 计算资源 | 全网算力列表 | 此处可查看到全网全部机构所发布上链的计算资产信息 | |
| 计算资源 | 查看计算资源详情 | ||
| 计算资源 | 我的算力列表 | 此处可管理本机构的计算资源 | |
| 计算资源 | 发布算力 | 将本地的算力发布到链上 | |
| 计算资源 | 查看我的算力资源详情 | 将本地的算力发布到链上 | |
| 计算资源 | 算力资源上/下架 | 发布 / 撤回已上链的算力资源 | |
| 机密计算模型 | 全网模型列表 | 此处可查看到全网全部机构所登记上链的机密计算模型信息 | |
| 机密计算模型 | 查看模型详情 | ||
| 机密计算模型 | 我的模型 | 此处可管理本机构的机密计算模型 | |
| 机密计算模型 | 创建机密计算模型 | 在本地创建机密计算模型 | |
| 机密计算模型 | 查看机密计算模型 | ||
| 机密计算模型 | 修改机密计算模型 | ||
| 机密计算模型 | 发布机密计算模型 | 将本地的机密计算模型资源发布上链,其他机构也可查看到并申请使用 | |
| 机密计算模型 | 上/下架机密计算模型 | 发布/撤回已上链的机密计算模型资源 | |
| 计算任务 | 任务管理 | 任务列表 | 查看本机构创建,或需要处理的任务信息 | 
| 任务管理 | 创建任务_基础配置 | 配置任务的基础信息,以及任务的处理方式,目前支持单次处理,和流处理 | |
| 任务管理 | 创建任务_算法模型 | 查看到全网已登记的数据资源信息,并按需编写PQL语句,创建计算任务 | |
| 任务管理 | 创建任务_任务拆解 | 根据PQL语句,自动拆解出具体的隐私计算任务清单,构建任务执行的DAG图 | |
| 任务管理 | 创建任务_常驻服务 | 若选择的处理方式为流处理,则此处可设置流处理时本方的常驻服务信息 | |
| 任务管理 | 创建任务_任务总览 | 总体概览任务信息,确定无误后创建任务 | |
| 任务管理 | 查看任务详情 | 查看任务的具体详情 | |
| 任务管理 | 查看执行记录 | 查看任务执行情况,若是流处理,则会有多次执行记录 | |
| 任务管理 | 执行记录列表 | 查看任务执行记录,包含已执行的,待执行的,执行成功,执行失败的。 | |
| 任务管理 | 查看执行详情 | 查看某次任务执行的详细情况 | |
| 任务管理 | 下载执行结果 | 下载某次任务的执行结果 | |
| 任务审批 | 任务审批列表 | 查看本机构需要审批的任务,包含待审批,审批通过,审批不通过的 | |
| 任务审批 | 查看任务审批详情 | ||
| 任务审批 | 审批任务 | 此处进行任务审批,如果是流处理的任务,则当审批通过时,需要再设置本机构流处理时所要用到的常驻服务信息 | |
| 本地资源 | IP和端口池 | 设置IP和端口池 | 设置本平台对外可用的IP和端口池 | 
| 加密公私钥管理 | 公私钥列表 | 查看本平台已导入的公私钥对 | |
| 加密公私钥管理 | 新建公私钥 | 新增导入公私钥,该公私钥用于对计算结果进行加解密 | |
| 加密公私钥管理 | 查看公私钥 | ||
| 加密公私钥管理 | 编辑公私钥 | ||
| 加密公私钥管理 | 删除公私钥 | ||
| TLS通讯证书管理 | TLS通讯证书列表 | 查看本平台已导入的TLS通讯证书 | |
| TLS通讯证书管理 | 新建TLS通讯证书 | 新增导入TLS通讯证书,该公私钥用于对外进行加密通讯 | |
| TLS通讯证书管理 | 查看TLS通讯证书 | ||
| TLS通讯证书管理 | 编辑TLS通讯证书 | ||
| TLS通讯证书管理 | 删除TLS通讯证书 | ||
| 本地算力节点 | 算力节点列表 | 查看本平台已录入的算力节点 | |
| 本地算力节点 | 新建本地算力节点 | 将本地维护的算力节点录入到本平台,后续可登记发布成全网的计算资源,供其他机构申请使用 | |
| 本地算力节点 | 查看本地算力节点 | ||
| 本地算力节点 | 编辑本地算力节点 | ||
| 本地算力节点 | 删除本地算力节点 | ||
| 数据申请 | 产品大厅 | 产品列表 | 查看已上链的产品列表 | 
| 产品大厅 | 产品详情 | 查看已上链的产品详情 | |
| 产品大厅 | 申请使用产品 | 申请使用已上链的产品 | |
| 已申请的产品 | 产品列表 | 查看已申请的产品列表 | |
| 已申请的产品 | 查看详情 | 查看已申请的产品详情 | |
| 已申请的产品 | 接口调试 | 模拟调试产品测试环境接口 | |
| 已申请的产品 | 查看使用记录 | 查看调用接口记录 | |
| 授权书记录 | 授权书记录列表 | 查看授权方已签署的授权书列表 | |
| 数据供给 | 授权审批 | 授权审批列表 | 查看数据使用方提交的申请列表 | 
| 授权审批 | 去审批 | 审批数据使用方提交的申请 | |
| 授权审批 | 查看详情 | 查看数据使用方提交的申请详情 | |
| 已授权的产品 | 产品列表 | 查看已授权的产品列表 | |
| 已授权的产品 | 查看使用记录 | 查看已授权的产品使用记录 | |
| 已授权的产品 | 提前终止 | 提前中止已授权的产品 | |
| 已授权的产品 | 查看详情 | 查看已授权的产品详情 | |
| 适配器接口管理 | 适配器接口管理列表 | 查看数据适配器已对接的API数据产品接口列表 | |
| 适配器接口管理 | 新增 | 新增数据适配器已对接的API数据产品接口 | |
| 适配器接口管理 | 修改 | 修改数据适配器已对接的API数据产品接口 | |
| 适配器接口管理 | 查看详情 | 查看数据适配器已对接的API数据产品接口详情 | |
| 适配器密钥管理 | 适配器密钥管理列表 | 查看数据适配器已颁发的密钥列表 | |
| 适配器密钥管理 | 密钥续期 | 将已颁发的密钥续期 | |
| 适配器密钥管理 | 查看详情 | 查看数据适配器已颁发的密钥详情 | |
| 授权书管理 | 模板管理列表 | 查看产品授权书模板列表 | |
| 授权书管理 | 查看模板 | 查看产品授权书模板详情 | |
| 授权书管理 | 授权书管理列表 | 查看产品授权书签署记录列表 | |
| 授权书管理 | 查看授权书 | 查看产品授权书签署记录详情 | 
3.3. 产品使用流程
3.3.1. 数据产品登记模块
3.3.1.1. 数据集数据产品登记流程

- 0、登记数据集类型数据产品需优先完成数据源连接配置。 
- 1、登记方根据已配置完的数据源信息进行数据产品信息创建。 
- 2、对已创建的数据产品进行上链操作,上链成功的数据产品可对隐私计算所发现并使用。 
- 3、登记方可根据实际需求发起合规认证或价值评估申请【非必需】。 
- 4、合规认证方/价值评估方对认证申请结果进行确认【非必需】 
3.3.1.2. API数据产品登记流程

- 1、登记方根据已配置完的数据源信息进行数据产品信息创建。 
- 2、对已创建的数据产品进行上链操作,上链成功的数据产品可对隐私计算所发现并使用。 
- 3、登记方可根据实际需求发起合规认证或价值评估申请【非必需】。 
- 4、合规认证方/价值评估方对认证申请结果进行确认【非必需】 
3.3.2. 隐私计算模块
3.3.2.1. 隐私计算任务创建流程

- 0、各方将隐私计算所需的数据产品和计算资源登记上链。 
- 1、某一机构检索发现所需的数据产品和计算资源信息,创建隐私计算任务。 
- 2.1、任务通过区块链事件同步给全网所有相关方机构,各方对任务进行审批.步骤2.2、2.3同理。 - 2.1.1、审批结果会通过区块链事件同步给全网的其他相关机构。等全网机构都审批通过后,任务审批完成。步骤2.2.1、2.3.1同理。 
 
3.3.2.2. 隐私计算任务执行流程

- 3.1、当任务被所有相关方都审批通过后,各方在自己本地自动执行任务。任务中所涉及的数据和计算资源均不出域。步骤3.2、3.3同理。 - 3.1.1、各方将任务执行过程中的中间结果,和执行状态上链,同步给其他机构。步骤3.2.1、3.3.1同理 
 
- 各方将所有计算任务都执行完成后,可得出结算结果。相关方可自行下载计算结果。 
3.4. 产品使用说明-公共模块
3.4.1. 登录模块

- 本平台由各机构分布式部署,由各机构的admin账户创建本机构名下的user账户。 
- 通过用户名和密码进行登录。 
- admin账户的默认口令为:ChainMaker123.(注: 口令末尾包含”.”) 
3.4.2. 用户中心模块
3.4.2.1. 用户列表

- 此处展示本平台的用户信息,admin账户可对user账户进行新增,编辑,启用/禁用等操作 
3.4.2.2. 新增用户

- 由admin账户通过后台创建新的user用户 
- 输入用户名,用户姓名,部门名称,选择账户角色后创建新用户 
3.4.2.3. 禁用用户

- admin账户可禁用/启用user用户,被禁用的user用户无法登录该系统 
3.4.2.4. 编辑用户

- admin用户可修改user用户的基本信息,如姓名,用户角色等 
3.4.2.5. 重置密码

- 如果user用户忘记密码,可联系admin重置密码。admin将把用户的密码重置为一段随机数,并发放给用户,让其使用新密码登录。 
- user用户可使用重置后的密码,修改自己的新密码。 
3.4.2.6. 用户角色列表

- 此处展示该平台已有的角色列表, 
- admin账户可新增角色,编辑,删除角色 
3.4.2.7. 新增用户角色

- 输入角色的名称和介绍新增角色。 
3.4.2.8. 编辑角色权限

- 新增角色后可给角色配置对应的权限,目前权限精细到按钮级别。 
3.4.2.9. 编辑角色描述

- admin账户可可修改角色的描述 
3.4.2.10. 删除角色

- admin账户可删除所创建的角色 
- 注意删除角色时,该角色名下不能有与之关联的user账户 
3.4.3. 配置中心模块
3.4.3.1. 配置项总体说明
- 初始化配置顺序:区块链配置 >> 链账户配置 >> 合约配置 >> 链账户身份配置 >> 平台系统配置 
- 区块链配置:用于配置本平台所使用的区块链。 
- 链账户配置:用于配置本平台将使用哪些链账户发起上链请求, - 配置前前先线下获得上方所配置的区块链的有效的链账户信息。 
 
- 合约配置:用于配置本平台所将使用到的智能合约信息, - 配置前,需先确保对应的合约已经部署到上述的区块链上, 
- 配置时本平台将调用该合约,以检测合约是否存在,故而配置前需确保已经在本平台内导入了对应区块链的链账户信息。 
 
- 链账户身份配置:用于往区块链上的业务合约里,注册该链账户在对应的身份信息。 - 根据业务合约不同,要配置的内容也不同,配置前需先确保已经把合约配置到本平台上。 
 
- 平台系统配置:用于往区块链上的业务合约里,注册本平台的身份。 - 配置前先确保,对应的业务合约已经部署上链,并已经配置到本平台内。 
 
3.4.3.2. 区块链配置列表

- 此处展示本数据流通平台已关联的区块链信息,后续的流程里涉及到上链的操作,都将上链到此处配置的区块链里。 
- 支持添加多条链。 
3.4.3.3. 配置区块链信息

- 通过输入如图所示的相关信息完成区块链配置。 
- 其中:SubchianID为国家区块链网络的子链标识,可到国家区块链网络主网上进行申请,选填。 
- 账户模式目前支持长安链证书账户模式和公私钥账户模式 
- 后续业务场景发生上链时,将通过此处配置的RPC节点地址进行上链。 
- 支持配置多个RPC节点服务,当某个节点发生故障时,会自动切换到其他可用的节点继续进行上链操作。 

- 如果是证书账户模式的长安链,需要指定 orgId 
- 如果开启了TLS通讯,则此处需要再上传TLS信息,以及组织的 ca 证书 
3.4.3.4. 合约配置

- 通过此处可设置本平台所需的智能合约,本数据要素流通平台采用分布式部署的架构,各平台间的数据通过链上的智能合约相互同步。 
3.4.3.5. 区块链账户配置

- 此处展示本数据要素流通平台可使用的链账户列表 
- admin账户导入链账户和管理链账户的想信息。 
- 目前版本只支持导入一个链账户,后续版本将拓展到多个。 
3.4.3.6. 导入链账户

- 如果是公私钥账户模式,则此处导入链账户的私钥 
- 如果是证书账户模式,则此处导入链账户的私钥和用户证书。 
注意:导入前请先确认私钥、证书是否能正确用于签名,以免造成配置错误,无法交易签名。万一配置错误,请及时联系平台管理员进行修改。
3.4.3.7. 配置链账户信息

- admin账户可配置所导入的链账户的信息,包括身份信息和该链账户的使用权限。 
- 此处配置的链账户身份信息将注册到链上的数据产品登记合约里,后续版本计划接入国家区块链网络系统的DID服务,以进一步确保上链用户身份的真实可信性。 
- 此处可配置哪些User用户有权限使用该链账户进行上链操作 
3.4.3.8. 平台配置

- 此处可配置平台级别的信息,如平台名称,平台id,并生成平台数据加密用的公钥。 
- 此公钥将上链,若在数据产品登记时指定了该产品只能由特定的平台可见,将从链上获取到公钥并进行加密。 
3.5. 产品使用说明-数据产品登记模块
3.5.1. 数据产品登记
3.5.1.1. 数据产品目录列表
可查看已创建的数据产品信息,包含数据产品编码、名称、类型、所属行业、权属信息、创建时间、上链时间、区块链交易ID、上链状态、合规认证状态以及评估认证状态,并可针对当前资产进行查询详情及删除操作。如下图所示:

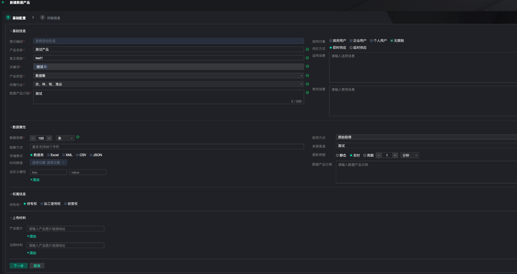
3.5.1.2. 数据集类型数据产品登记
在确认数据集产品登记前,需先完成数据源连接配置,配置完成后可进行数据集登记。填写数据产品基础信息,如下图所示:

点击“下一步”选择已配置的数据源连接后,选择该数据源连接对应的数据库表信息,如下图所示:

确认选择的数据库表后,可针对数据库表解析出的表结构中字段名称、是否支持隐私查询、数据示例、分类分级、字段描述进行编辑,并支持增加列数据信息。如下图所示:

确认登记后,可查看已登记数据产品信息,信息包含:数据产品主体信息、产品信息、上链信息以及认证信息。如下图所示:

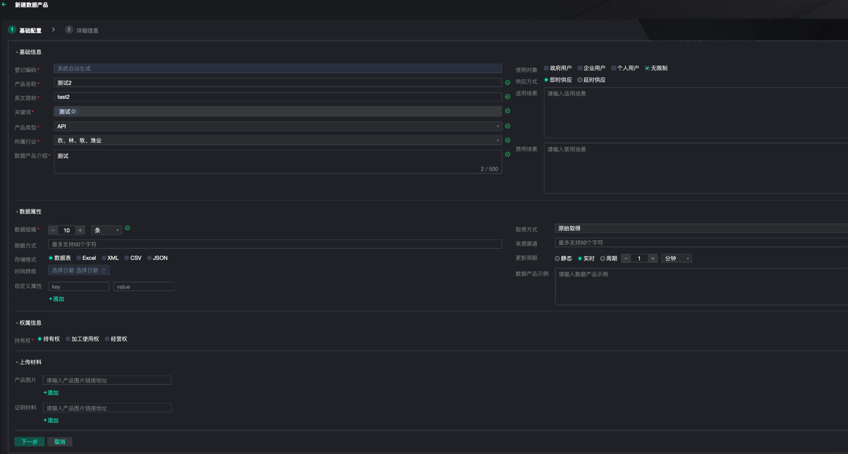
3.5.1.3. API类型数据产品登记
填写数据产品基础信息,如下图所示:

点击“下一步”填写所需的API信息,如下图所示:

确认登记后,可查看已登记数据产品信息,信息包含:数据产品主体信息、产品信息、上链信息以及认证信息。如下图所示:

3.5.1.4. 数据产品上链
已登记完成的数据产品,将展示在数据产品列表上,可发起上链操作,上链成功后的数据产品可被隐私计算服务使用,并可通过部署长安链浏览器进行交易查询,上链操作需二次确认。如下图所示:

3.5.1.5. 数据产品申请认证
可根据实际情况对已上链成功的数据产品发起“合规认证”或“价值评估”操作,该任务将通过合约事件告知合规认证方(或价值评估方)。如下图所示:

3.5.1.6. 查看数据产品详情
支持对数据产品主体信息、上链信息、产品信息以及认证信息进行查询。 主体信息包含:企业信息、权属信息,如下图所示:

产品信息包含:基础信息、数据属性、数据集信息(或API信息)、附件材料,如下图所示:

上链信息包含:交易ID、链ID、子链ID(当前子链ID为默认配置)、上链时间,如下图所示:

认证信息包含:认证时间、认证区块链交易ID、认证企业名称、企业信用证代码、认证类型、链账户地址、认证结果、认证到期日(如通过)、驳回原因(如驳回)、认证文件内容,如下图所示:

3.5.1.7. 数据产品删除
可对数据产品进行删除操作,删除需要进行二次确认。如下图所示:

3.5.1.8. 数据源连接列表
数据源连接作为数据集类型产品登记前置条件,可查询数据源名称、数据库实例名、数据库类型、数据源地址、创建时间,并可查询当前数据源详情及删除操作。如下图所示:

3.5.1.9. 新增数据源连接
填写数据源名称、数据源地址、选择数据库类型(目前仅支持MySQL类型),填写数据库实例名称、用户名、密码,并对该数据源连接配置进行连接性测试,测试通过后,可进行数据源连接创建,如下图所示:

3.5.1.10. 查看数据源连接
可查看当前数据源连接基础信息,包含数据源名称、数据源地址、数据库实例名、数据库类型以及数据库根证书。

3.5.2. 数据产品认证模块
3.5.2.1. 数据产品认证列表
此处展示需要认证的数据产品,包括待认证的,认证通过的和认证驳回的,并且可对待认证的数据产品进行认证。如下图所示:

3.5.2.2. 认证数据产品
已上链资产提交认证申请后,认证方根据自身权限可对数据产品进行认证操作,认证结果为“通过”时,需填写认证到期日(到期后可重新发起认证申请并进行认证操作)。如下图所示:

认证结果为“驳回”时,需填写驳回理由,如下图所示:

3.5.2.3. 查看认证详情
可查询认证信息及已认证资产信息,认证结果为“通过”,则可查询到认证到期日信息。如下图所示:

认证结果为“驳回”时,认证到期日为空。如下图所示:

3.5.3. 用户信息
可查询当前登录用户账户名、姓名、部门名称、账户角色信息。如下图所示:

3.6. 产品使用说明-隐私计算模块
3.6.1. 资源管理模块
3.6.1.1. 数据产品资源列表

- 此处可查看到全网全部机构所登记上链的数据产品信息 
3.6.1.2. 查看数据产品资源详情

- 此处可查看某一数据产品的明细信息。包含数据产品的基本信息和表机构信息。 
3.6.1.3. 计算资源列表

- 支持展示全网全部机构已经发布上链的计算资源信息, 
- 支持将本机构的计算资源发布到链上,供其他机构申请使用。 
- 支持对本机构已发布的计算资源进行上下架操作 
3.6.1.4. 发布计算资源

- 在本地将计算资源部署编排后,在此处可以以算力分组的方式,将计算资源发布到链上。当隐私计算任务需要用到计算资源时,会根据所选的算力分组,自动分配计算资源。 
- 目前同一个计算资源不能打包进多个算力分组内。 
3.6.1.5. 查看计算资源

- 查看计算资源详情 
3.6.1.6. 机密计算模型列表

- 支持展示全网全部机构已经发布上链的机密计算模型资源信息, 
- 支持将本机构的机密计算模型资源发布到链上,供其他机构申请使用。 
- 支持对本机构已发布的机密计算模型资源进行上下架操作 
3.6.1.7. 新增机密计算模型

- 登记发布模型的可执行文件,以及源码。编辑模型的调用和入参出参等信息,完成机密计算模型的创建工作。 
- 创建隐私计算任务时,如果任务需要用到机密计算模型,则会向发布机密计算模型的机构申请使用。具体使用说明见创建任务处。 
3.6.1.8. 机密计算模型详情

- 此处展示机密计算模型的详情 
3.6.2. 任务管理模块
3.6.2.1. 任务列表

- 此处展示与本组织有关的隐私计算任务的信息 
- 可在此处申请发起隐私计算任务,任务发起后,将通过区块链事件同步给其他相关方机构进行审批,当各方都审批完成后,任务将自动执行。并通过区块链事件,同步执行状态,当各方都执行完成后,可在此处下载执行结果。 
3.6.2.2. 创建任务-基础信息

- 创建任务分为配置基础信息,构建算法模型,自动拆解任务,配置常驻服务信息,总览确认等步骤。其中若处理方式为单次处理,则无配置常驻服务步骤。 
- 单次处理为本任务只执行一次,执行完成后任务结束。 
- 流式处理为本任务会长期执行,需要相关方配置常驻服务进行长期通讯,本版本,任务流式任务的停止需要手动停止,后续版本将考虑按策略自动化停止等。 
3.6.2.3. 创建任务-算法模型

- 任务拆解主要分为3个部分,数据资源信息,数据资源详情,PQL算法模型撰写区。 
- 左侧为数据资源产品列表,数据来源于链上其他机构发布的数据商品,可根据所需的业务选择并查看所需的数据商品详情。 
- 右下方为数据资源详情,根据所选的数据资源产品,可以查看该数据产品的详细情况。 
- 右上方为PQL算法模型撰写区,本平台将复杂的隐私计算任务的构建流程进行自动化解析,使得用户只需撰写常见的SQL算法语句,平台将自动将其解析拆解成隐私计算任务。 
- 更多的PQL语句撰写规范和说明,请详见PQL算法介绍章节。 
3.6.2.4. 创建任务-任务拆解

- 根据PQL语法,自动解析出隐私计算的任务,包含各任务步骤所需要的资源信息,以及每个任务步骤执行后将产生的执行结果。 
- 目前本版本支持隐私求交,匿名查询,多方安全计算,机密计算等多种隐私计算任务。具体的任务如何创建,可参考PQL算法章节。 
3.6.2.5. 创建任务-常驻服务

- 目前本版本对所创建的隐私计算任务支持单次处理,和流处理两种模式,若选择单次处理,则不需要配置常驻服务。 
- 若选择流处理模式,则需要隐私计算的相关参与方分别在本地启动常驻服务,建立长连接,供双方持续进行通讯以处理任务。因而此处需要配置常驻服务信息,本方所配置的常驻服务信息,将通过区块链通道,传输给参与隐私计算任务的其他参与方。 
3.6.2.6. 创建任务-总览

- 此处全局概览本隐私计算任务所需的资源信息,相关参与方信息,和任务信息,确认无误后,点击创建任务则完成隐私计算任务的创建。 
- 所创建的隐私计算任务,将通过区块链通道,传递给任务的相关方,而后各方对任务进行审批。 
3.6.2.7. 查看任务详情

- 任务被创建完成后,可通过任务列表进入任务详情页,查看任务的详细情况,包含任务的基础信息、资源需求、算法模型、任务执行流程示意图、各个环节的执行任务等。 
3.6.2.8. 查看任务执行记录

- 任务被审批通过后,可通过任务列表进入执行记录页面,查看每个隐私计算任务的执行记录,可查看当前执行状态,如果是流式处理的任务,则此处会有多次的执行记录。 
- 如果任务执行完成,可通过此处下载执行结果。 

- 此处可查看任务执行的最新状态 
- 如果任务执行失败,则会展示执行过程中具体的报错原因。 
3.6.2.9. 联邦学习执行记录

- 如果是联邦训练任务的执行记录,将额外展示联邦学习的模型详情,和模型的评估结果。 

- 其中lr的模型详情,将展示各特征值的权重和损失函数 

- XBG类型的模型,将展示模型树的详情,以及相应的特征权重值。 

- 模型在训练时,将使用测试数据对模型进行评估,根据评估值可基本判断模型是欠拟合还是过拟合。 
3.6.3. 任务审批模块
3.6.3.1. 任务审批列表

- 任务被创建后,将交由各相关方进行任务审批,此处展示本机构所需审批的任务列表,包括待审批和已审批的任务 
3.6.3.2. 审批单次处理任务

- 此处可进行任务审批。 
- 任务需要被所有的相关方都审批通过后,才可执行,若有一方审批不通过则整个任务都被视为审批不通过。 
3.6.3.3. 审批流式处理任务

- 如果所审批的任务是流式处理模式,则当希望通过审批时,需要填写本机构的常驻服务信息,以便于本任务的其他参与方机构,能够通过本方所填写的常驻服务信息,和本平台进行通讯,以流式处理该隐私计算任务。 
- 如果是单次处理的隐私计算任务,则不需要填写常驻服务信息。 
3.6.3.4. 查看审批单详情

- 此处可查看任务的审批详情,包括各方的审批情况,以及任务的相关信息。 
3.6.4. 本地配置模块
3.6.4.1. IP和端口池配置

- 此处配置本平台对外通讯时可用的IP和端口信息, 
- 执行隐私计算任务时,会自动从本处可用的端口区间内分配端口进行对外通讯 
3.6.4.2. 加密公私钥列表

- 此处展示本平台已导入的公私钥对列表 
- 支持对公私钥对进行增删改查功能。 
- 执行隐私计算任务时,若需要对计算结果进行加解密,可使用本处导入的公私钥对进行加解密。 
3.6.4.3. 导入公私钥对

- 输入公私钥备注名,上传公私钥文件,完成导入工作。 
3.6.4.4. TLS通讯证书列表

- 此处展示本平台已导入的TLS通讯列表 
- 支持对TLS通讯证书进行增删改查功能。 
- 执行隐私计算任务时,若需要进行加密通讯,则可使用此处的TLS证书进行加密。 
3.6.4.5. 导入TLS通讯证书

- 输入TLS证书备注名,上传相关文件,完成导入工作。 
3.6.4.6. 本地算力节点列表

- 此处展示本平台已录入的算力节点 
- 支持对算力节点进行增删改查功能 
- 算力节点需要本地自行部署维护,此处只是做登记,并不对算力节点进行运维管控 
- 可将此处录入的算力节点,以算力分组的形式上链,并将算力资源共享给全网全链的其他机构使用 
3.6.4.7. 录入算力节点

- 填写节点名称,节点地址,节点规模等,以及板卡信息等完成算力节点的录入。 
- 目前支持长安链自主研发的算力板卡,其他算力设备还在持续支持中。 
3.7. 产品使用说明-数据市场服务
3.7.1. 数据提供方
3.7.1.1. 查看产品目录
顶部数据产品登记 -> 左侧数据产品登记 -> 产品目录

- 此处可查看到本地登记的数据产品信息 
3.7.1.2. 登记数据产品
- 顶部数据产品登记 -> 左侧数据产品登记 -> 产品目录 -> 点击数据产品登记按钮 

- 基础配置页面,录入基础信息,请注意产品类型选择API类型。 
- 如果登记好的数据产品,需要用户签署授权书方可调用,请在是否精准授权选项上选择需要精准授权。 
- 目前数据持有方提供点对点调用和适配器调用两种方式,前者指数据使用方直接调用数据持有方的接口,后者指数据持有方先更本平台的接口适配器对接,然后由接口适配器对外统提供统一的接口服务。您可根据数据产品自身情况进行配置。 

- 详细信息页面录入API接口信息,如果入参和出参涉及到多层数据结构,用”/”表示,例如”data/code”,录入完毕后点击登记确认按钮 

- 产品目录查看登记的数据产品 

- 此处可在本地登记数据产品信息 
3.7.1.3. 数据产品上链
数据持有方可以将本地登记的数据产品上链,数据产品市场仅可查看数据类型为API的、已经上链成功的数据产品。
1)点击上链按钮上链数据产品

- 此处可将本地登记数据产品信息上链 
3.7.1.4. 查看数据产品
- 顶部数据产品登记 -> 左侧数据产品登记 -> 产品目录 -> 点击详情按钮 
- 可查看已登记的数据产品详情页面,包含产品的基础信息,持有人信息,接口信息,链上信息等。 

3.7.1.5. 修改数据产品
- 顶部数据产品登记 -> 左侧数据产品登记 -> 产品目录 -> 点击详情按钮 
- 数据产品详情页面点击编辑按钮修改数据资产信息, 

- 已上链的产品会将修改自动重新上链,并更新链上的信息 

3.7.1.6. 授权审批
数据持有方对数据使用方的数据产品授权申请进行授权审批。若审批通过,数据持有方需要录入调用业务接口的API密钥等参数。若需精准授权,数据持有方需要对授权书的授权方式、授权书的数据边界等参数进行配置。
授权方式分为两种,DID APP扫码签字授权,H5网页手写签字授权(未来规划)。
- 顶部数据产品市场 -> 左侧数据供给 -> 授权审批,需要审批的申请点击去审批按钮开始审批 

- 点击审批通过按钮 

- 如果该数据产品需要授权书,则此处还需录入数据使用方通讯秘钥以及授权书配置,点击确定按钮完成授权审批 - 如果不需要,此处无需录入授权书信息。 
 
- 如果该数据产品使用点对点调用方式,则此处还需要录入API密钥信息, - 如果是适配器模式,则此处无需配置密钥信息,审批通过后密钥将自动颁发给数据使用方。 
 

- 此处可对数据使用方的数据产品授权申请进行授权审批 
3.7.1.7. 已授权的产品列表
- 顶部数据产品市场 -> 左侧数据供给 -> 已授权的产品 

- 此处可查看数据提供方已授权的产品列表 
3.7.1.8. 已授权的产品详情
- 顶部数据产品市场 -> 左侧数据供给 -> 已授权的产品 -> 点击详情按钮 

- 产品详情页面展示已授权的产品详情,此页面中可以看到“计数接口”和“授权书验证接口”的调用方法 

- 此处可对查看数据提供方已授权的产品详情 
3.7.1.9. 已授权的产品的使用记录
- 顶部数据产品市场 -> 左侧数据供给 -> 已授权的产品 -> 点击使用记录按钮 

- 使用记录页面展示已授权产品的使用记录 

- 此处可对查看数据提供方已授权的产品使用记录 
- 如果是适配器调用模式,数据持有方的被调用数据,将由适配器自动统计,并上报到区块链上。数据使用方的调用记录需要自行调用接口上报。 - 如果是点对点模式,则无论是数据使用方还是数据提供方,都需要自行调用数据上报接口进行上报。 
- 若涉及计费,则每隔一定计费周期,双方将对已上报的数据进行对账,若账单不一致,则将进入申诉核查环节。 
 
3.7.1.10. 授权书模板管理
- 顶部数据产品市场 -> 左侧数据供给 -> 授权书管理 -> 模板管理 

- 点击查看按钮,授权书模板页面展示授权书模板详情还有示例 

- 此处可对查看授权书模板列表和详情 
3.7.1.11. 授权书记录查询
数据持有方可以查看授权书记录列表。授权书由授权方签名授权,数据使用方调用数据持有方的业务接口需上传授权书。
- 顶部数据产品市场 -> 左侧数据供给 -> 授权书管理 -> 授权书记录 

- 点击查看详情按钮可以看到该授权书的详情 

- 此处可对查看授权书记录列表和详情 
3.7.2. 数据使用方
3.7.2.1. 产品列表

- 数据使用方到产品大厅处,可查看到全网全部机构所登记上链的数据产品信息。 
3.7.2.2. 产品详情

- 此处可查看到上链的数据产品详情 
3.7.2.3. 申请使用产品
 

- 仅可以申请非本机构上链的数据产品 
- 已经申请过且正在使用中的产品不能重复申请。 
- 如果所申请的产品需要签署授权书,则还需额外填写该产品的业务场景,具体用途等信息。 
- 提交申请后,该申请记录将上链,并通知数据持有方进行审批。 
3.7.2.4. 已申请的产品列表

- 如果数据持有方审批通过后,可到此处查看到已申请的产品列表。 
- 若所申请的数据产品,提供了接口测试调用的能力,则此处可到接口调试页面,调用测试接口进行测试, 
3.7.2.5. 已申请的产品详情
 

- 若需正式调用接口,可到产品详情页,查看已获得得数据产品的密钥,以及产品的具体接口调用说明文档。根据文档要求进行调用。 
3.7.2.6. 已申请的产品的使用记录
 

- 此处可查看到已申请的产品使用记录,包含调用次数等信息 
- 其中数据使用方的调用次数,需要数据使用方自行上报,数据持有方的被调用次数,由数据持有方上报, - 上报后双方均能看到各自的使用数据,若该产品后续涉及付费情况,则可根据该数据进行对账。 
 
3.7.2.7. 授权书记录查询

- 数据使用方可以查看已申请的产品授权书记录。 
- 若该数据产品涉及到需要签署授权书,则数据使用方在调用数据持有方接口获取数据前,需要先获得该数据产权所有人的授权。